The Hitchhiker's Guide to Observability - Here Comes Grafana - Part 7
While we have been using the integrated tracing UI in OpenShift, it is time to summon Grafana. Grafana is a visualization powerhouse that allows teams to build custom dashboards, correlate traces with logs and metrics, and gain deep insights into their applications. In this article, we’ll deploy a dedicated Grafana instance for team-a in their namespace, configure a Tempo datasource, and create a dashboard to explore distributed traces.
Prerequisites
The Grafana Operator
The Grafana Operator provides Custom Resource Definitions (CRDs) for managing Grafana instances, datasources, and dashboards declaratively.
Be sure that the Operator is installed. Typically, it is installed in the openshift-operators namespace. If you keep that namespace, all you need to do is create a Subscription. Otherwise you will also need to create an OperatorGroup.
| If you select a different namespace, be sure to verify possible RBAC bindings, that you might need to set up. |
Install Subscription
The Grafana Operator is available from the OperatorHub. Either use the UI to install it, or simply create a Subscription to install it:
apiVersion: operators.coreos.com/v1alpha1
kind: Subscription
metadata:
name: grafana-operator
namespace: openshift-operators (1)
spec:
channel: v5 (2)
installPlanApproval: Automatic
name: grafana-operator
source: community-operators (3)
sourceNamespace: openshift-marketplace| 1 | Installing in openshift-operators makes the operator available cluster-wide |
| 2 | Use the v5 channel for the operator. This is the only available channel currently. |
| 3 | The source is the OperatorHub catalog. Grafana is a community operator. |
Verify the operator is running:
oc get pods -n openshift-operators -l app.kubernetes.io/name=grafana-operatorYou should see output similar to:
NAME READY STATUS RESTARTS AGE
grafana-operator-7d8f9c6b5-xyz12 1/1 Running 0 2mCreate Grafana Instance for Team-A
Now let’s deploy a Grafana instance in the team-a namespace. This gives the team full control over their dashboards while isolating them from other teams.
| We are logging in as the project admin user of the team-a namespace. So everything we do in this namespace will be done as this user. |
Create the Grafana Admin Secret
First, we need to create a secret containing the Grafana admin credentials, since we do not want to store passwords in plain text in our manifests!
| Never store passwords in plain text in your manifests and use a secrets management solution like Sealed Secrets or External Secrets Operator. |
Create the following example. Replace the password with your own strong password.
apiVersion: v1
kind: Secret
metadata:
name: grafana-admin-credentials
namespace: team-a
type: Opaque
stringData:
GF_SECURITY_ADMIN_USER: admin (1)
GF_SECURITY_ADMIN_PASSWORD: <your-secure-password> (2)| 1 | The admin username for Grafana |
| 2 | Replace with a strong password |
Deploy the Grafana Instance
The Grafana Operator provides a Custom Resource Definition (CRD) for deploying Grafana instances. We can use this to deploy a Grafana instance in the team-a namespace. This instance is labelled with "dashboards: "grafana-team-a"" to make it easier to target it with GrafanaDashboard resources.
apiVersion: grafana.integreatly.org/v1beta1
kind: Grafana
metadata:
name: grafana
namespace: team-a
labels:
dashboards: "grafana-team-a" (1)
spec:
config:
log:
mode: "console"
auth:
disable_login_form: "false"
security:
admin_user: ${GF_SECURITY_ADMIN_USER} (2)
admin_password: ${GF_SECURITY_ADMIN_PASSWORD}
deployment:
spec:
replicas: 1
template:
spec:
containers:
- name: grafana
envFrom:
- secretRef:
name: grafana-admin-credentials (3)
resources:
requests:
cpu: 100m
memory: 256Mi
limits:
cpu: 500m
memory: 512Mi
route:
spec:
tls:
termination: edge (4)
disableDefaultAdminSecret: true (5)| 1 | Label used by GrafanaDashboard resources to target this instance. Required so that the datasource can find the instance. |
| 2 | References environment variables from the secret |
| 3 | Mounts the secret as environment variables |
| 4 | Creates an OpenShift Route with TLS edge termination |
| 5 | Disables the default admin secret created by the Grafana Operator. We will use our own secret and this setting prevents that the operator overwrites it. |
After a few moments, the Grafana pod should be ready.
oc get pods -n team-a -l app=grafana -wGet the Route URL:
oc get route grafana-route -n team-a -o jsonpath='{.spec.host}'Use this route and the credentials from the secret to log into Grafana.

Configure Tempo Datasource
The datasource connects Grafana to TempoStack (or any other datasource like Loki, Prometheus, etc.), allowing you to query and visualize traces. We need to authenticate with a client certificate to TempoStack and be sure the send the tenant ID of tenantA in the header of the queries.
| When you read the previous part of this series, you saw that we created a ClusterRole to grant read access to the traces. The Binding for this role allows read access to everybody who is authenticated against the system. Therefore, we do not need to take care of permissions… at this point. |
TempoStack Client Certificate Authentication
To query the TempoStack instance, we need to authenticate with it. This is done by using a client certificate. Therefore, we need to create a secret with the client certificate and key. In addition, this secret will also contain the tenant ID, which must be sent to the TempoStack instance as a header.
First, get the client certificate and key from the TempoStack instance:
oc get secret -n tempostack | grep gateway-mtlsYou should find something like this:
tempo-simplest-gateway-mtls kubernetes.io/tls 2 19dFetch the client certificate and key and store them in a file locally:
oc get secret -n tempostack tempo-simplest-gateway-mtls -o jsonpath='{.data.tls\.crt}' | base64 -d > tls.crt
oc get secret -n tempostack tempo-simplest-gateway-mtls -o jsonpath='{.data.tls\.key}' | base64 -d > tls.keyNow, let’s get the tenant ID from the TempoStack instance:
oc get tempostack/simplest -n tempostack -o jsonpath='{.spec.tenants.authentication}'You should find something like this (tenantA is the one we are interested in):
[
{
"tenantId": "1610b0c3-c509-4592-a256-a1871353dbfc", (1)
"tenantName": "tenantA"
},
{
"tenantId": "1610b0c3-c509-4592-a256-a1871353dbfd",
"tenantName": "tenantB"
}
]| 1 | The tenant ID of tenantA |
Now, let’s create the secret with the client certificate and key and the tenant ID:
oc create secret generic tempo-auth -n team-a --from-file=tls.crt=tls.crt --from-file=tls.key=tls.key --from-literal=tenantA="1610b0c3-c509-4592-a256-a1871353dbfc"That’s everything we need to authenticate with TempoStack for tenantA.
| As you prefer, you can create a separate secret for each tenantID. Just be sure to update the "valuesFrom" section of the GrafanaDatasource resource. |
Create the Tempo Datasource
Now we can create the GrafanaDatasource that connects to TempoStack:
apiVersion: grafana.integreatly.org/v1beta1
kind: GrafanaDatasource
metadata:
name: tempo-tenanta-datasource
namespace: team-a
spec:
allowCrossNamespaceImport: false
datasource:
access: proxy
editable: true
isDefault: true
jsonData:
httpHeaderName1: X-Scope-OrgID (1)
timeInterval: 5s
tlsAuth: true
tlsAuthWithCACert: false
tlsSkipVerify: true
name: tempo-tenanta (2)
secureJsonData: (3)
httpHeaderValue1: '${tenantA}'
tlsClientCert: '${tls.crt}'
tlsClientKey: '${tls.key}'
type: tempo (4)
url: 'https://tempo-simplest-query-frontend.tempostack.svc.cluster.local:3200' (5)
instanceSelector:
matchLabels:
dashboards: grafana-team-a (6)
resyncPeriod: 10m0s
valuesFrom: (7)
- targetPath: secureJsonData.tlsClientCert
valueFrom:
secretKeyRef:
key: tls.crt
name: tempo-auth
- targetPath: secureJsonData.tlsClientKey
valueFrom:
secretKeyRef:
key: tls.key
name: tempo-auth
- targetPath: secureJsonData.httpHeaderValue1
valueFrom:
secretKeyRef:
key: tenantA
name: tempo-auth| 1 | The header name for the tenant ID. |
| 2 | The name of the Tempo datasource. |
| 3 | The reference to the client certificate, key and tenantID. They are coming from the secret we created earlier. |
| 4 | The type of the datasource. This type must be available in Grafana. For Tempo, the type is tempo. |
| 5 | The URL of the Tempo query frontend. This is the URL of the Tempo query frontend service in the TempoStack namespace. |
| 6 | The label of the Grafana instance to target. This is the label we added to the Grafana instance when we created it. |
| 7 | The reference to the secrets and the keys inside the secret. |
Verify the Datasource
Log into Grafana and navigate to Connection > Data sources. You should see the Tempo datasource listed.

Click on the Tempo datasource to see the details:

As depicted in the image above, the datasource is configured with TLS Client Authentication and a HTTP Header.
| Any changes in the Grafana UI will not be synced back to the GrafanaDatasource resource. You need to update the resource manually. |
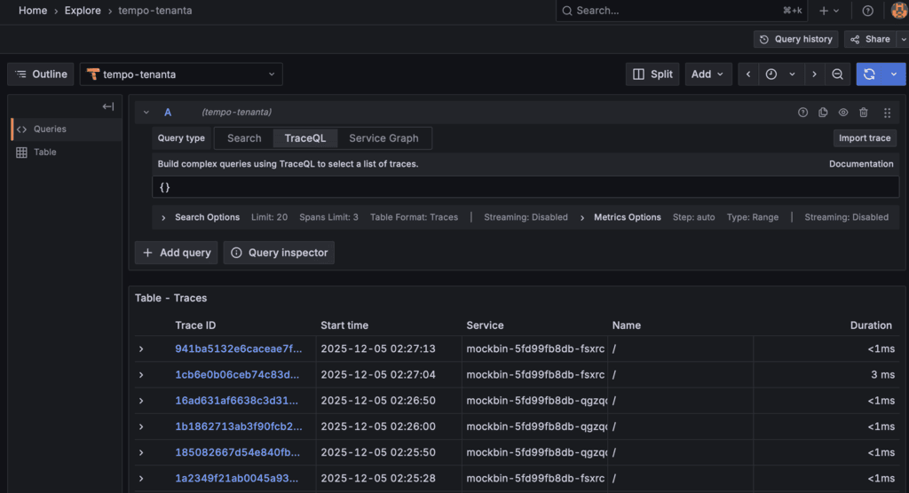
To verify the datasource, we can create a test query. Navigate to Explore.
Enter the query {}, which will simply get all traces from the TempoStack instance from (by default) the last minute.
| If you have multiple data sources configured already, be sure to select the correct one in the dropdown menu. |
You should see the traces in the Grafana Explore UI.

You can select any trace and see the details in the Grafana Explore UI.

Create a Traces Dashboard
Now let’s create a dashboard to visualize and explore traces. The Grafana Operator allows us to define dashboards as Kubernetes resources.
Create the Dashboard ConfigMap
To have the first showable data, we need to create a dashboard. The Grafana Operator provides a Custom Resource Definition called GrafanaDashboard for deploying such dashboards.
Now, dashboards are their own beast. There are so many things to configure and set that probably a whole separate blog series is needed to cover all of it. I am by far not an expert in this field and I am happy that I got this one up and running, so I will just create a simple dashboard with a few panels.
| Honestly, I am not sure if it is a good way to create dashboards using the CRD. It is probably better to use the Grafana UI and then export the JSON data if you want to keep it declarative. |
This dashboard provides:
A trace search panel
Latency histogram -→ I have set this to "higher than 3ms" to at least see something.
Recent traces table
apiVersion: grafana.integreatly.org/v1beta1
kind: GrafanaDashboard
metadata:
name: grafana-team-a-traces-dashboard
namespace: team-a
spec:
instanceSelector:
matchLabels:
dashboards: "grafana-team-a" (1)
json: | (2)
{
"annotations": {
"list": [
{
"builtIn": 1,
"datasource": {
"type": "grafana",
"uid": "-- Grafana --"
},
"enable": true,
"hide": true,
"iconColor": "rgba(0, 211, 255, 1)",
"name": "Annotations & Alerts",
"type": "dashboard"
}
]
},
"editable": true,
"fiscalYearStartMonth": 0,
"graphTooltip": 0,
"id": 1,
"links": [],
"panels": [
{
"fieldConfig": {
"defaults": {},
"overrides": []
},
"gridPos": {
"h": 4,
"w": 24,
"x": 0,
"y": 0
},
"id": 1,
"options": {
"code": {
"language": "plaintext",
"showLineNumbers": false,
"showMiniMap": false
},
"content": "# Team-A Distributed Traces\n\nThis dashboard allows you to explore distributed traces from your applications.\n\n",
"mode": "markdown"
},
"pluginVersion": "12.1.0",
"title": "Welcome",
"type": "text"
},
{
"datasource": {
"type": "tempo",
"uid": "${datasource}"
},
"fieldConfig": {
"defaults": {
"color": {
"mode": "thresholds"
},
"custom": {
"align": "auto",
"cellOptions": {
"type": "auto"
},
"inspect": false
},
"mappings": [],
"thresholds": {
"mode": "absolute",
"steps": [
{
"color": "green",
"value": 0
},
{
"color": "red",
"value": 80
}
]
}
},
"overrides": []
},
"gridPos": {
"h": 8,
"w": 12,
"x": 0,
"y": 4
},
"id": 2,
"options": {
"cellHeight": "sm",
"footer": {
"countRows": false,
"fields": "",
"reducer": [
"sum"
],
"show": false
},
"showHeader": true
},
"pluginVersion": "12.1.0",
"targets": [
{
"datasource": {
"type": "tempo",
"uid": "${datasource}"
},
"filters": [
{
"id": "81ea3f00",
"operator": "=",
"scope": "span"
}
],
"limit": 20,
"metricsQueryType": "range",
"queryType": "traceqlSearch",
"refId": "A",
"tableType": "traces"
}
],
"title": "Trace Search",
"type": "table"
},
{
"datasource": {
"type": "tempo",
"uid": "${datasource}"
},
"fieldConfig": {
"defaults": {
"color": {
"mode": "palette-classic"
},
"custom": {
"axisBorderShow": false,
"axisCenteredZero": false,
"axisColorMode": "text",
"axisLabel": "",
"axisPlacement": "auto",
"barAlignment": 0,
"barWidthFactor": 0.6,
"drawStyle": "bars",
"fillOpacity": 100,
"gradientMode": "none",
"hideFrom": {
"legend": false,
"tooltip": false,
"viz": false
},
"insertNulls": false,
"lineInterpolation": "linear",
"lineWidth": 1,
"pointSize": 5,
"scaleDistribution": {
"type": "linear"
},
"showPoints": "auto",
"spanNulls": false,
"stacking": {
"group": "A",
"mode": "none"
},
"thresholdsStyle": {
"mode": "off"
}
},
"mappings": [],
"thresholds": {
"mode": "absolute",
"steps": [
{
"color": "green",
"value": 0
},
{
"color": "red",
"value": 80
}
]
},
"unit": "ms"
},
"overrides": []
},
"gridPos": {
"h": 8,
"w": 12,
"x": 12,
"y": 4
},
"id": 3,
"options": {
"legend": {
"calcs": [],
"displayMode": "list",
"placement": "bottom",
"showLegend": true
},
"tooltip": {
"hideZeros": false,
"mode": "single",
"sort": "none"
}
},
"pluginVersion": "12.1.0",
"targets": [
{
"datasource": {
"type": "tempo",
"uid": "${datasource}"
},
"filters": [
{
"id": "6ff20d0d",
"operator": "=",
"scope": "span"
},
{
"id": "min-duration",
"operator": ">",
"tag": "duration",
"value": "0.3ms",
"valueType": "duration"
}
],
"limit": 20,
"metricsQueryType": "range",
"queryType": "traceqlSearch",
"refId": "A",
"tableType": "spans"
}
],
"title": "Span Duration Distribution",
"type": "timeseries"
},
{
"datasource": {
"type": "tempo",
"uid": "${datasource}"
},
"fieldConfig": {
"defaults": {
"color": {
"mode": "thresholds"
},
"custom": {
"align": "auto",
"cellOptions": {
"type": "auto"
},
"inspect": false
},
"mappings": [],
"thresholds": {
"mode": "absolute",
"steps": [
{
"color": "green",
"value": 0
}
]
}
},
"overrides": [
{
"matcher": {
"id": "byName",
"options": "traceID"
},
"properties": [
{
"id": "links",
"value": [
{
"title": "View Trace",
"url": "/explore?orgId=1&left=%7B%22datasource%22:%22${datasource}%22,%22queries%22:%5B%7B%22refId%22:%22A%22,%22datasource%22:%7B%22type%22:%22tempo%22,%22uid%22:%22${datasource}%22%7D,%22queryType%22:%22traceql%22,%22limit%22:20,%22query%22:%22${__value.raw}%22%7D%5D,%22range%22:%7B%22from%22:%22now-1h%22,%22to%22:%22now%22%7D%7D"
}
]
}
]
},
{
"matcher": {
"id": "byName",
"options": "duration"
},
"properties": [
{
"id": "unit",
"value": "ns"
}
]
}
]
},
"gridPos": {
"h": 10,
"w": 24,
"x": 0,
"y": 12
},
"id": 4,
"options": {
"cellHeight": "sm",
"footer": {
"countRows": false,
"fields": "",
"reducer": [
"sum"
],
"show": false
},
"showHeader": true,
"sortBy": [
{
"desc": true,
"displayName": "startTime"
}
]
},
"pluginVersion": "12.1.0",
"targets": [
{
"datasource": {
"type": "tempo",
"uid": "${datasource}"
},
"limit": 50,
"queryType": "traceqlSearch",
"refId": "A",
"tableType": "traces"
}
],
"title": "Recent Traces",
"type": "table"
}
],
"preload": false,
"refresh": "30s",
"schemaVersion": 41,
"tags": [
"tracing",
"tempo",
"team-a"
],
"templating": {
"list": [
{
"current": {
"text": "tempo-tenanta",
"value": "90b71ee3-693a-4c41-8cdf-624a3bb78e7a"
},
"includeAll": false,
"label": "Datasource",
"name": "datasource",
"options": [],
"query": "tempo",
"refresh": 1,
"regex": "",
"type": "datasource"
}
]
},
"time": {
"from": "now-1h",
"to": "now"
},
"timepicker": {},
"timezone": "",
"title": "Team-A Distributed Traces",
"uid": "team-a-traces",
"version": 3
}| 1 | The label of the Grafana instance to target. This is the label we added to the Grafana instance when we created it. |
| 2 | The JSON data of the dashboard (yes, it’s a monster!). |
Now you will see a new dashboard in the Grafana UI. Navigate to Dashboards and find Team-A Distributed Traces.

Next Steps
Congratulations! The Cat has summoned Grafana .

You now have a functional Grafana instance with Tempo integration for team-a. Here are some ideas for extending this setup:
Add Loki datasource: Correlate traces with logs using derived fields
Add Prometheus datasource: Link metrics to traces for full observability
Create alerting rules: Set up alerts for high latency or error rates
Build more dashboards: Create service-specific dashboards for different applications
As mentioned above, Grafana and its dashboards are powerful tools for visualizing and exploring traces. There are tons of things to configure and set up. Maybe I will cover some of these things in a future article.
Happy tracing! 🚀
Copyright © 2020 - 2026 Toni Schmidbauer & Thomas Jungbauer





Discussion
Comments are powered by GitHub Discussions. To participate, you'll need a GitHub account.
By loading comments, you agree to GitHub's Privacy Policy. Your data is processed by GitHub, not by this website.